Скачать Plan - Player Analytics для Minecraft 1.21.11
[16.71 Mb] (cкачиваний: 0)
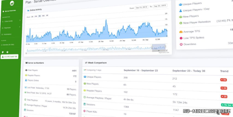
Модификация под названием Plan - Player Analytics является отличным инструментом для вашего сервера, позволит вам создать полноценный веб-интерфейс с полной информацией об сервере и игроках. Вы сможете очень легко, и просто удобно отслеживать все параметры и легко администрировать собственный сервер.
Установка:
Установите Fabric
Файлы из архива переместите в mods
Другие версии:
Скачать Plan - Player Analytics для Minecraft 26.1.1
Твит
Поделиться
Поделиться
Класс
Если не знаете как установить мод, то читаем статью - "Как установить мод в Minecraft".
Автор:
3-03-2026
Просмотров: 18
(1 голоса)
